We built Durabull after running BullMQ at scale and realizing the tooling hadn’t kept up with how critical queues really are. Durabull gives teams real visibility into jobs, flows, retries, and failures—without living in Redis. No code changes required: just add a connection string and you’re up and running. Free while in beta. Cloud hosting will follow a break-even-only model, with open source coming soon.see more
Founder
Screenshots












About
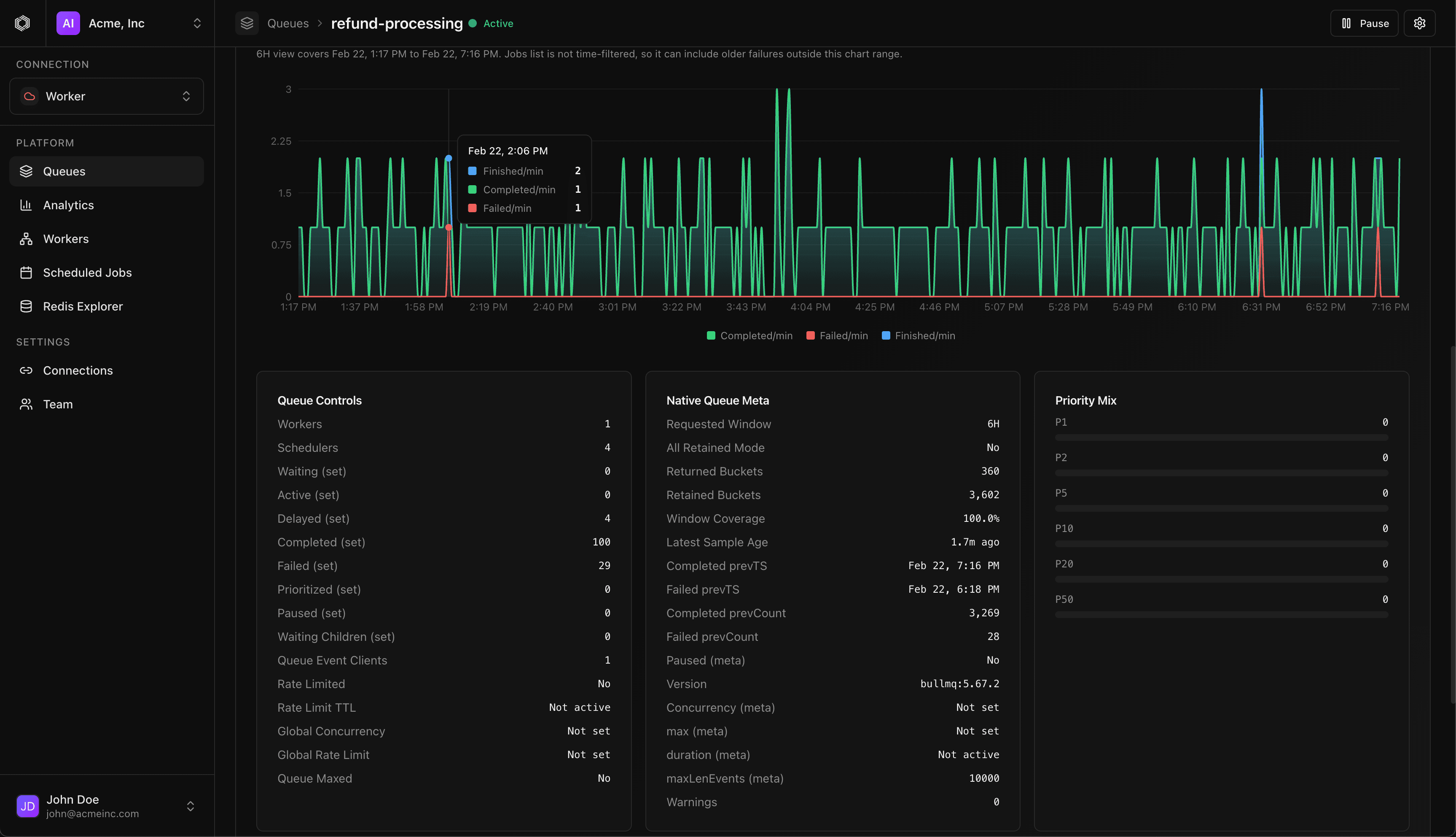
If you are running mission-critical background jobs using BullMQ, you already know that queues are the unsung heroes of modern application performance. They handle everything from sending emails and processing payments to running complex data transformations, but when things go wrong, finding the root cause can feel like searching for a needle in a haystack buried deep inside Redis. That frustration is exactly why we created Durabull. We experienced the pain of managing high-volume queues at scale and realized the existing tooling simply wasn't keeping pace with how essential these systems have become. Durabull steps in as the modern control center your queues deserve, offering crystal clear observability that transforms guesswork into immediate insight. Imagine instantly seeing the entire lifecycle of a job, understanding complex multi-step flows at a glance, tracking down exactly why a specific retry failed, and isolating errors before they impact your users. This isn't just another dashboard; it’s peace of mind delivered directly to your workflow, ensuring your background processing remains robust, reliable, and transparent.
What truly sets Durabull apart is how effortlessly it integrates into your existing infrastructure. We designed this tool with the busy developer in mind, meaning there are absolutely no disruptive code changes required on your end. You simply provide your existing BullMQ connection string, and Durabull immediately begins providing deep, actionable visibility into your jobs, flows, retries, and failures. You no longer need to constantly dive into raw Redis data just to diagnose a simple bottleneck or check the status of a critical batch process. This immediate, code-free integration means your team gains valuable operational intelligence right away, allowing you to focus less on infrastructure maintenance and more on building great features. We believe this level of operational clarity should be accessible to everyone, which is why we are currently offering Durabull completely free while it is in beta, ensuring you can test its power without commitment. We are committed to keeping this essential tool accessible, with future cloud hosting planned on a break-even-only model, and a promise of open source code coming soon to foster a strong community around reliable queue management.