
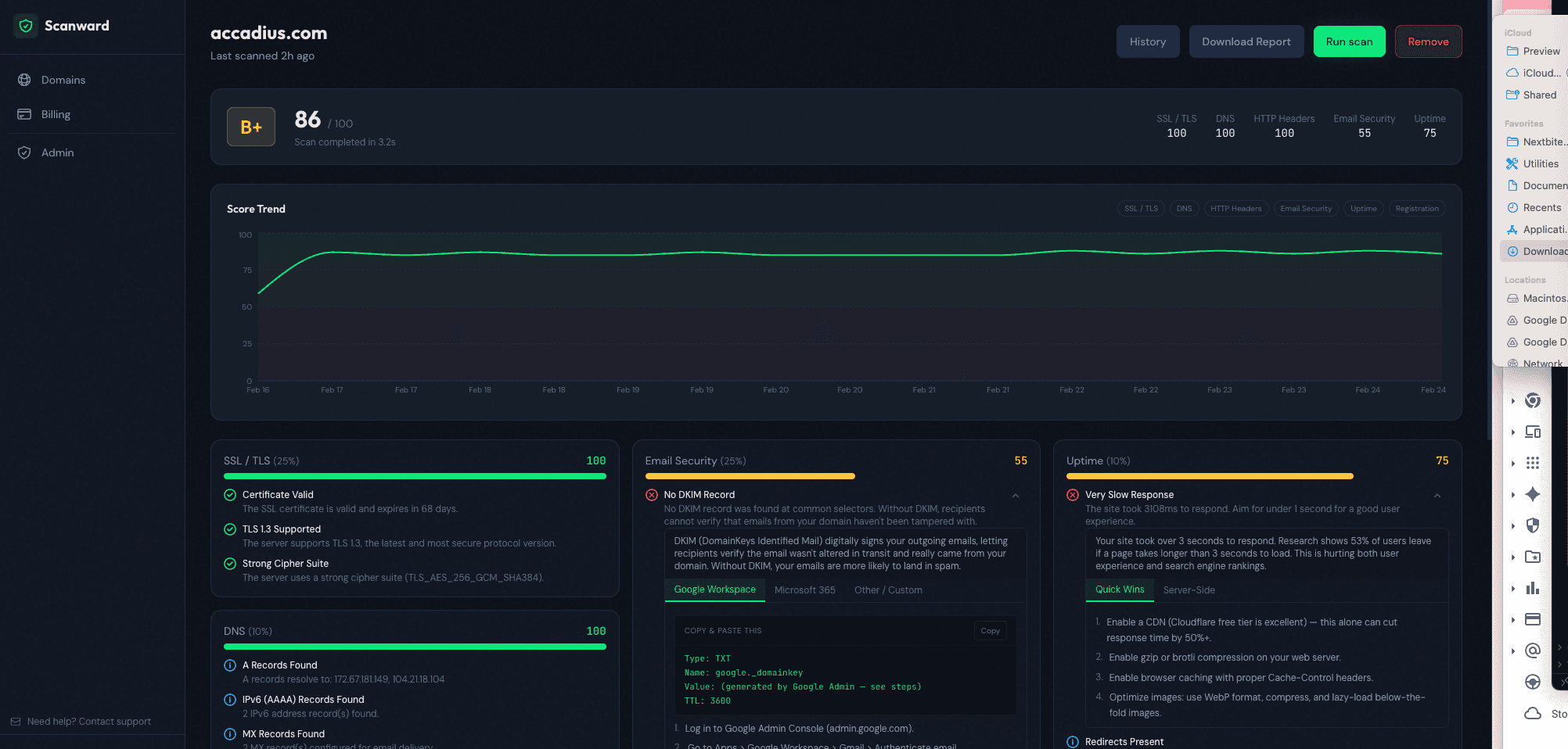
Scanward monitors your domains for SSL, DNS, email security (SPF/DKIM/DMARC), HTTP headers, uptime, and registration expiry — then gives you one clear A-F security grade with plain-English fix instructions. Scan any domain free, no signup required. Just type your domain and get your score in 30 seconds. Built for startup CTOs, agency owners, and MSPs who need security visibility without enterprise pricing. Free for your first domain.see more
Founder
Screenshots



About
Are you tired of juggling multiple tools just to keep tabs on your website's digital health? Introducing Scanward, the incredibly fast and straightforward way to gain instant, comprehensive security insights for any domain you own or manage. In today's digital landscape, a single weak link in your security chain—whether it's an outdated SSL certificate, a misconfigured DNS record, or a missing email authentication policy—can expose your entire operation to risk. Scanward cuts through the complexity, offering you a single, easy-to-understand security grade, ranging from A down to F, based on a rigorous audit of critical areas. We check everything important: your SSL certificate validity, DNS integrity, crucial email security standards like SPF, DKIM, and DMARC, the robustness of your HTTP headers, uptime reliability, and even when your registration is set to expire. This isn't just another technical report; it’s a clear, actionable roadmap to better security, delivered in about 30 seconds flat, and best of all, you don't even need to sign up for an account to see how you stack up right now.
We built Scanward specifically for the people on the front lines—the startup CTOs who need to move fast without sacrificing safety, agency owners juggling client websites, and Managed Service Providers who require instant, reliable visibility across their entire portfolio. You shouldn't have to pay enterprise prices just to know if your basic security hygiene is up to par. Scanward democratizes domain security, giving you enterprise-level checks without the enterprise commitment. Once you see your initial grade, Scanward doesn't just leave you hanging; it provides plain-English instructions detailing exactly what needs fixing to move that grade up. Imagine confidently telling a client or investor that your infrastructure is secure, backed by a clear, verifiable score. It’s about transforming technical anxiety into confident oversight, allowing you to focus your valuable time on innovation and growth rather than tedious manual checks.
Think of Scanward as your domain's instant physical exam. We believe everyone deserves immediate access to this vital information, which is why we offer the first scan completely free, no strings attached. This is your opportunity to benchmark your current standing against industry best practices instantly. Whether you are onboarding a new client site, preparing for a major launch, or simply performing routine maintenance, Scanward provides the peace of mind that comes from knowing exactly where you stand digitally. Stop guessing about your security posture and start acting on clear data today. Get your free A-F grade in under a minute and take the first step toward bulletproofing your online presence.