
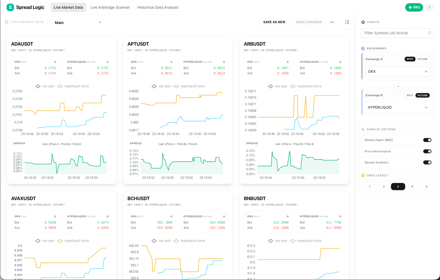
Spread Logic is a real-time crypto arbitrage scanner. Monitor 10,000+ market pairs across Binance, OKX, Bybit, and Hyperliquid with sub-millisecond latency. Detect spreads between Spot vs Futures instantly and never miss a profit opportunity.
Founder
Screenshots







About
Imagine having the ultimate advantage in the fast-paced world of cryptocurrency trading. That is exactly what 127. Spread Logic delivers. This isn't just another monitoring tool; it’s a high-speed, real-time arbitrage scanner engineered to spot fleeting profit opportunities across the busiest exchanges. We understand that in crypto, milliseconds matter, which is why Spread Logic operates with sub-millisecond latency, scanning over 10,000 market pairs simultaneously. Whether you are tracking the subtle differences between Spot and Futures contracts on major platforms like Binance, OKX, Bybit, and Hyperliquid, this system acts as your tireless, lightning-fast digital scout. It cuts through the noise, presenting you only with actionable, statistically significant spreads the moment they appear, ensuring you are always positioned to capitalize before the market corrects itself. This level of speed and comprehensive coverage means you spend less time searching and more time executing profitable trades.
Spread Logic transforms the complex, fragmented landscape of decentralized and centralized exchanges into a unified, transparent dashboard focused purely on potential gains. The true power lies in its ability to instantly identify arbitrage gaps—situations where the same asset is priced differently across two venues or instruments. For sophisticated traders, this means unlocking consistent, low-risk profits by exploiting these temporary inefficiencies, a strategy that is nearly impossible to execute manually at this scale and speed. By aggregating data from multiple top-tier exchanges into one cohesive platform, we remove the friction and delay inherent in juggling several trading interfaces. It is designed for the serious investor who recognizes that superior information access and execution speed are the keys to maintaining a competitive edge in the volatile digital asset markets. Think of it as equipping yourself with the fastest lens available to view market discrepancies, turning potential losses from missed opportunities into tangible returns.
Ultimately, adopting Spread Logic is about maximizing efficiency and minimizing your reaction time. It’s built for those who demand precision and reliability from their trading infrastructure. You gain the confidence that comes from knowing you are monitoring the broadest possible spectrum of crypto assets across the most critical trading venues, all through a single, optimized system. This tool doesn't just track prices; it actively hunts for the slight imbalances that define arbitrage success, giving you the definitive edge required to thrive in today's demanding financial ecosystem. It’s the essential infrastructure upgrade for any crypto trader serious about consistent, data-driven profitability.