
StatusDude monitors your websites, APIs, Kubernetes clusters, and internal services - all discovered automatically. Private agents reach what's behind firewalls to your networks and servers without opening inbound ports. helm install or docker run - that's it. Monitor private infra from the inside, or use multi-region checks for everything public. Free for 7 monitors, paid from $5/mo - no surprises. Free Team plan for Feb sign-ups for you to test everything and provide feedback!see more
Founder
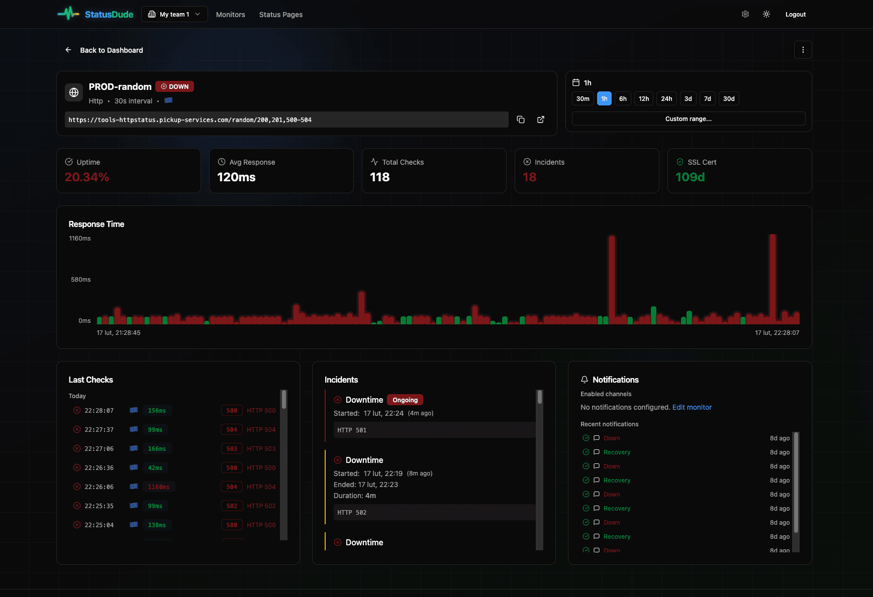
Screenshots





About
Imagine finally having complete visibility into your entire technology stack, spanning both your public-facing services and those critical internal systems tucked safely behind your network defenses. That is the power of StatusDude. This isn't just another uptime checker; it’s a comprehensive monitoring solution designed to see what traditional external tools simply cannot. StatusDude intelligently scans and discovers your essential infrastructure, including your websites, vital APIs, complex Kubernetes clusters, and those hard to reach internal services. The real magic lies in how it handles private infrastructure. Instead of the usual headache of configuring complex firewall rules, opening inbound ports, and creating security exceptions, StatusDude deploys lightweight private agents. These agents run securely within your network environment, allowing StatusDude to monitor your internal servers and applications directly from the inside out. Getting started is incredibly simple, too; whether you prefer a quick helm install or a standard docker run command, you’ll be up and monitoring in minutes, not hours. This means you gain immediate, deep insights into the health of your private environment without ever compromising your network security posture.
Beyond your private domain, StatusDude ensures you have a global perspective on everything accessible to the public. You can leverage multi-region checks to verify performance and availability from various geographical locations, giving you a true picture of the user experience worldwide. This dual capability—seeing both deep inside your private networks and broadly across the public internet—provides an unparalleled level of operational awareness. You move from reacting to outages to proactively managing performance bottlenecks before they ever impact your users or your business continuity. Stop relying on fragmented tools that only scratch the surface of your infrastructure health. StatusDude consolidates this visibility, offering peace of mind that everything vital to your operation is under constant, intelligent watch.
We believe powerful monitoring should be accessible to everyone, which is why StatusDude offers a generous free tier covering up to seven monitors, ensuring you can fully test its capabilities. For growing teams and expanding needs, our paid plans start affordably at just five dollars per month, offering transparent pricing with absolutely no hidden fees or unexpected spikes. Furthermore, as a special welcome, we are offering a Free Team plan for all sign-ups during February, giving you the perfect opportunity to deploy StatusDude across your entire operation, test every feature, and help shape its future development. Take control of your entire infrastructure health today and discover what it feels like to truly know the status of everything that matters.