
Self-hosted platform for managing Docker infrastructure. It's a single Go binary that handles containers, images, volumes, networks, stacks, security scanning, backups, monitoring, reverse proxy, SSH/RDP/database connections, and multi-node deployments — all from one web UI. • Trivy security scanning with CVE detection • Multi-node architecture with NATS + mTLS • Built-in terminal xterm.js, code editor, Neovim in browser • RBAC, 2FA, LDAP/OIDC • Backup & restore to S3/local • Full REST API
Founder
Screenshots




















































About
Imagine streamlining your entire DevOps and Systems Administration workflow into one intuitive, powerful web interface. That is the core promise of 60. usulnet. This self-hosted platform is engineered to eliminate the constant context switching that plagues modern infrastructure management. Instead of juggling multiple command-line tools, separate monitoring dashboards, and various connection managers, usulnet brings everything under a unified Go binary umbrella. You gain immediate control over your Docker infrastructure, managing containers, images, volumes, and complex multi-node stacks with unprecedented ease. Whether you are deploying a simple application or orchestrating a sophisticated setup across several servers, this single pane of glass ensures you spend less time wrestling with disparate tools and more time building and optimizing. It is designed for the professional who values efficiency and security, offering a centralized hub for tasks that used to require a dozen different logins and scripts.
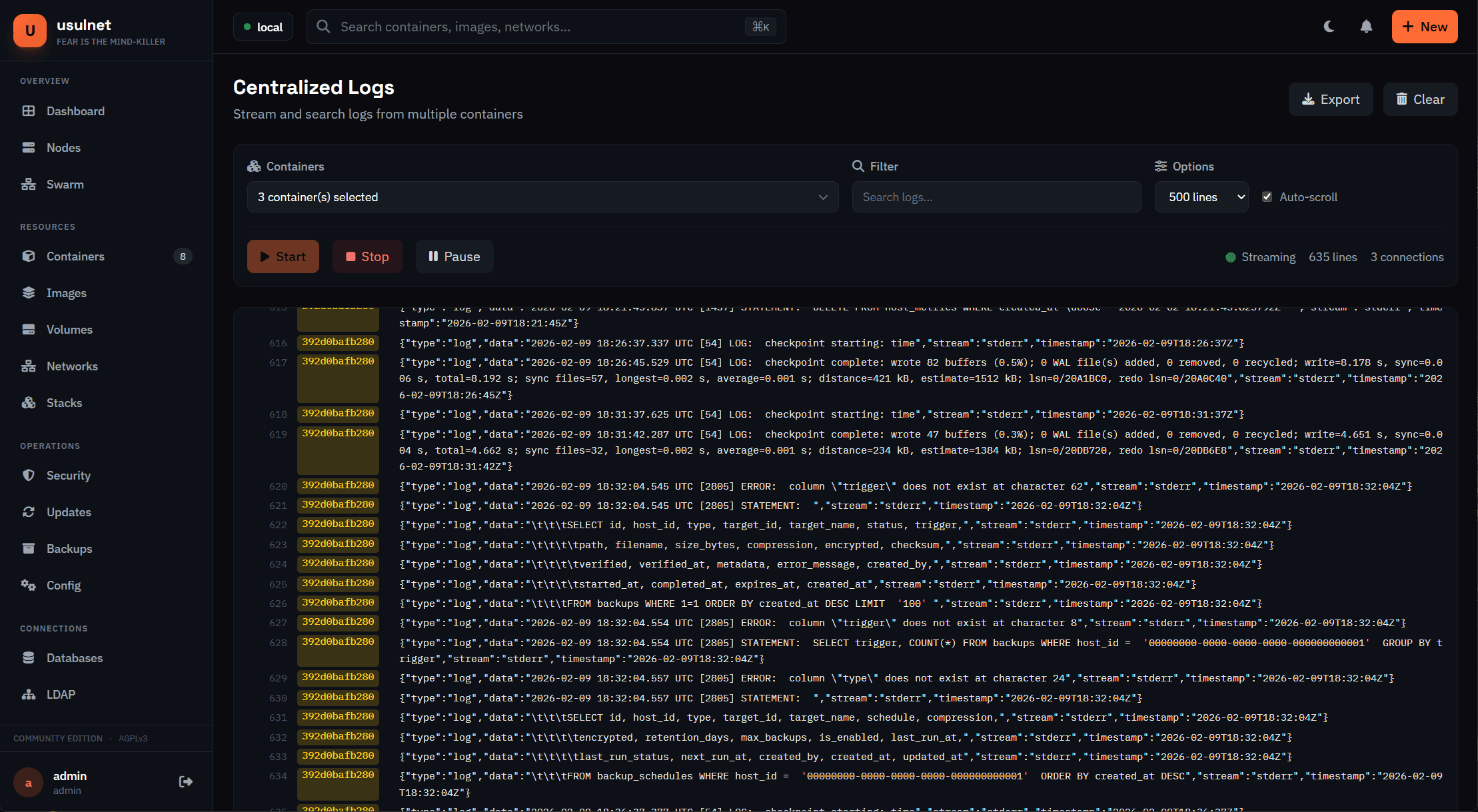
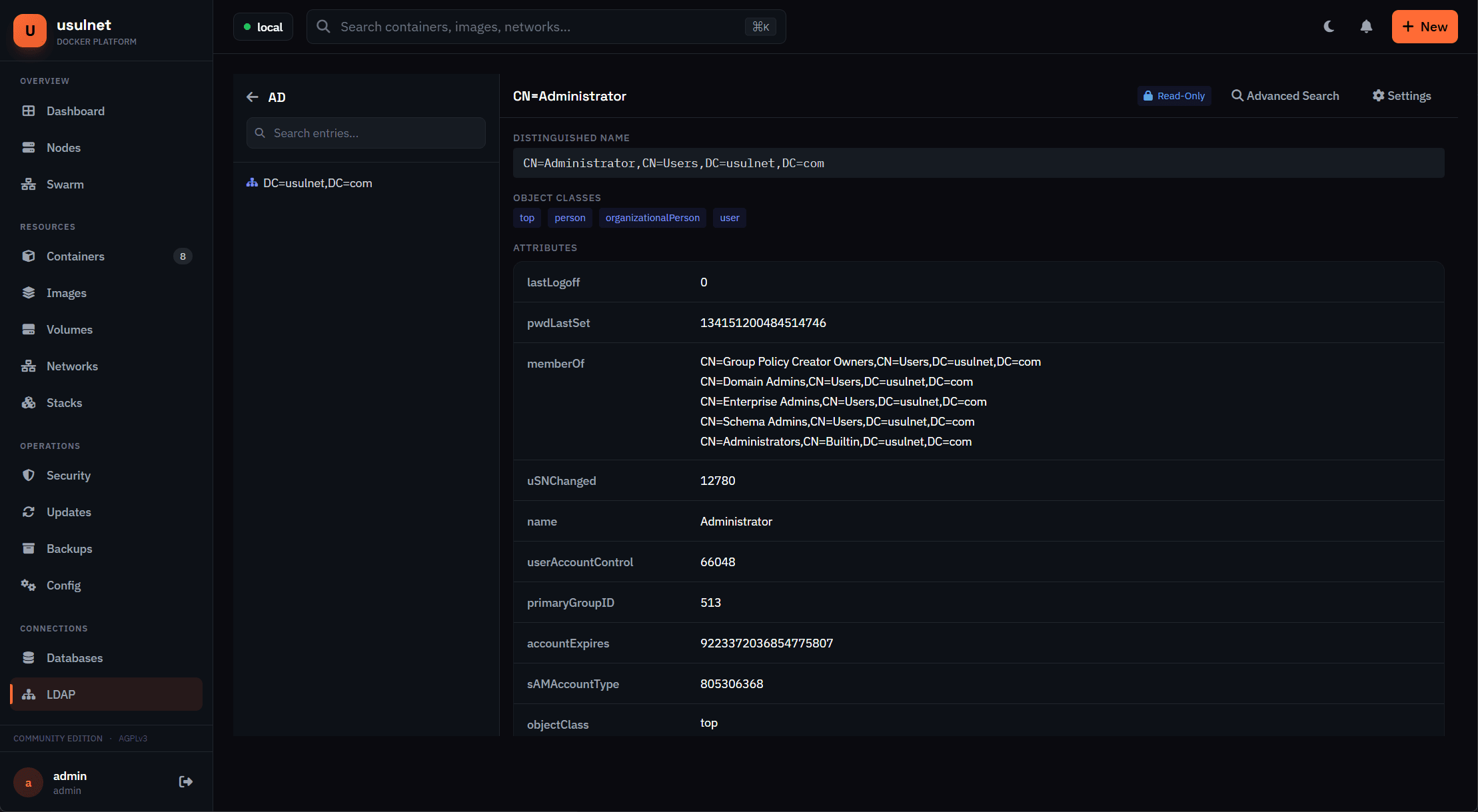
Security and connectivity are woven directly into the fabric of usulnet. We understand that in today's environment, vigilance is non-negotiable. That is why the platform integrates robust security scanning, leveraging Trivy to detect vulnerabilities and CVEs directly within your environment, giving you proactive oversight. Furthermore, managing access is simplified yet hardened through comprehensive Role Based Access Control (RBAC), Two-Factor Authentication (2FA), and integration with enterprise systems like LDAP or OIDC. For hands-on troubleshooting, you no longer need to rely solely on SSH; usulnet features a built-in terminal powered by xterm.js, even allowing for in-browser Neovim editing capabilities. This means deep system access is available securely through your web browser, instantly connecting you to containers or remote hosts via integrated SSH, RDP, or database clients.
Beyond day-to-day operations, usulnet ensures your infrastructure remains resilient and maintainable. Disaster recovery is simplified with built-in backup and restore functionality, capable of sending snapshots securely to local storage or remote S3 buckets. For advanced users, every function is accessible via a full REST API, allowing for seamless automation and integration into existing CI/CD pipelines. The underlying architecture supports multi-node deployments securely, utilizing NATS with mTLS for reliable internal communication. This isn't just another dashboard; it is a complete, self-hosted operating layer for your containerized world, built to provide clarity, control, and confidence across your entire DevOps lifecycle.